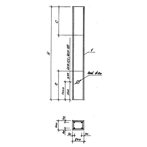
Колонна фахверковая 6Кф 76-1 предназначена для использования в строительстве железобетонных конструкций. Она обладает высокой прочностью и устойчивостью к воздействию различных нагрузок, что делает ее идеальным выбором для создания устойчивых и надежных фахверков.









